Skip to content

Timeline

The timeline is the time-navigation layer for the entire workspace. It controls what moment your panels are showing, whether you are streaming live data or analyzing one or more trace files.

In practice:

  • In live follow, the view tracks the newest data.
  • In paused mode, the timeline becomes cursor-driven and all panels follow the same cursor.
  • In trace mode, playback and scrubbing are driven by the timeline cursor.

Layout

The timeline has two layers:

  • Control row (top): zoom, transport, time-mode, export, and add-panel actions
  • Ruler + lanes (bottom): tick marks, cursor, and optional segment lanes

Expand and Collapse

The timeline starts collapsed. You can:

  • Drag the resize handle at the top of the timeline
  • Use the timeline toggle in the title bar
  • Keep it collapsed for ruler/cursor only, or expand it to see segment lanes

Timeline Collapsed Cursor View

Collapsed timeline view with cursor on the ruler.

Timeline Expanded Cursor View

Expanded timeline view with lanes and shared cursor.

Controls

View Controls (Left)

  • Zoom Out / Zoom In - Change time window scale around the cursor/pointer
  • Undo Zoom - Step back through recent zoom/pan history
  • Fit All (0) - Fit the full available data extent
  • View Window Preset - Choose fixed windows (30s, 1m, 5m, ... 24h)
  • ABS / REL (multi-trace only) - Toggle absolute vs relative time mode

Transport Controls (Center)

  • Jump to Start (Home)
  • Step Back (Left) - Hold Shift for larger step
  • Play / Pause (Space)
  • Step Forward (Right) - Hold Shift for larger step
  • Jump to End (End)

In live workspaces, a Live status button appears next to transport controls:

  • Click it to return from paused inspection back to live follow
  • Use Esc as a shortcut to return to live

Timeline Live State

Live state with the timeline following newest data.

Timeline Paused State

Paused/playback state when not following live data.

Actions (Right)

  • Export: export data to a .trz trace file
    • In live mode, exports the selected live time range
    • In trace mode, re-exports opened traces with optional time-range selection and multi-trace merge
  • Add Panel: create a new panel directly from the timeline toolbar

Cursor and Navigation

The timeline uses a single shared cursor for paused/trace analysis.

Mouse and pointer interactions:

  • Left click/drag: scrub cursor (auto-pauses live follow)
  • Alt + left drag: select a range and zoom to it
  • Middle-click drag: pan the current view window
  • Ctrl/Cmd + wheel (or pinch): zoom at pointer position
  • Shift + wheel or horizontal wheel: pan horizontally
  • Double-click timeline: undo one zoom step

Timeline Alt Select Zoom Collapsed

`Alt` + drag range-select zoom in collapsed timeline mode.

Timeline Alt Select Zoom Expanded

`Alt` + drag range-select zoom in expanded timeline mode.

Setting Cursor from Panels

You can also set the same shared cursor from panel content:

  • Plot panel: right-click to jump cursor to a plotted timestamp
  • Plot panel (paused): drag the plot cursor handle to scrub
  • Log panel: right-click a log row to jump cursor to that entry time

Playback Behavior

Playback is cursor-driven:

  • Press Play to advance the shared timeline cursor at your configured app framerate
  • During playback, Zelos streams data from replay windows (snapshot + changes) to keep motion smooth
  • During scrubbing/paused inspection, Zelos queries exact cursor-time values with step-before semantics
  • In paused zoomed views, lookups are bounded to the visible window to avoid pulling stale values from far in the past

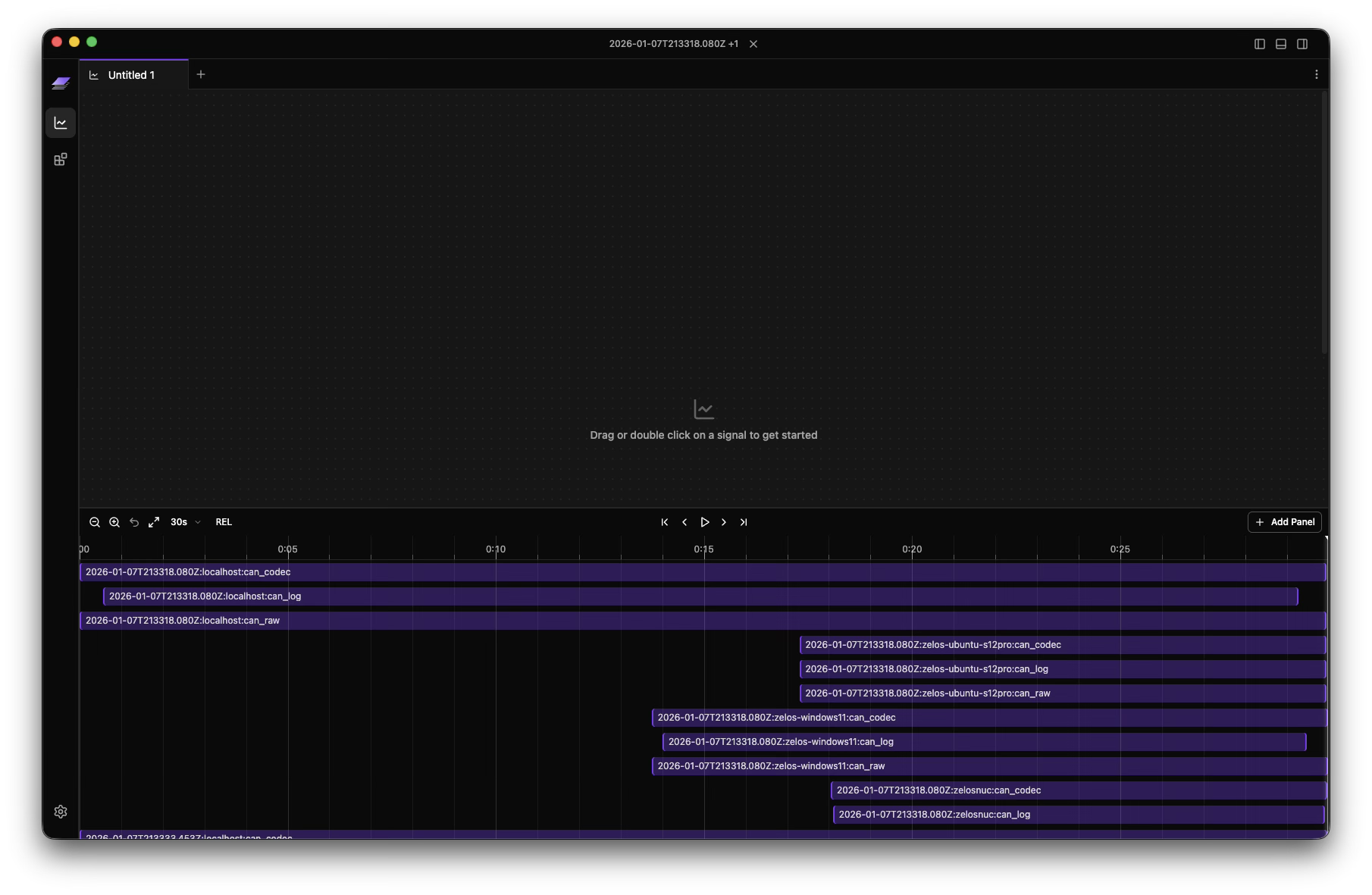
Segment Lanes (Expanded View)

When expanded, the timeline shows segment lanes by source/scope:

  • Segment blocks show active time ranges per source
  • Open/active segments are visually distinguished
  • Overlapping segments are highlighted — when multiple segments for the same signal overlap in the current view, they automatically expand into distinct series in plots, tables, and value panels
  • Hover a segment to see scope, source, start, end, and duration

Timeline Segment Tooltip

Segment tooltip details in expanded timeline lanes.

Time Modes for Multi-Trace

When multiple traces are open, you can switch between:

Absolute (ABS)

  • Uses real capture timestamps
  • Best for wall-clock correlation and incident reconstruction

Timeline Trace Controls

Timeline controls in a single-trace workspace.

Relative (REL)

  • Aligns traces so each starts at t=0
  • Best for side-by-side run comparison
  • Makes offset/duration comparison much easier

Timeline Multi Trace Relative View

Multi-trace timeline in relative mode with aligned segments.

Keyboard Shortcuts

Action Shortcut
Play / Pause Space
Step backward Left
Step backward (large) Shift + Left
Step forward Right
Step forward (large) Shift + Right
Jump to start Home
Jump to end End
Zoom in Shift + +
Zoom out Shift + -
Fit all 0
Return to live (when paused in live mode) Esc

Panel Synchronization

All timeline interactions are global to the active layout tab:

  • Plot, table, value, and log panels stay time-aligned
  • Cursor scrubbing updates all panels together
  • Zoom/pan updates query ranges consistently across panels

Next Steps